Going back to the office? Zoom has your back

Zoom Rooms will allow businesses to put employee health and safety at the centre of their workplace strategy.

New Zoom tools want to ease concerns over going back to the office. Image courtesy of Zoom.

New Zoom tools want to ease concerns over going back to the office. Image courtesy of Zoom.

With Covid-19 forcing an evolution of the workplace, Zoom has announced the general availability of Zoom Rooms innovations that will help businesses allow staff to safely re-enter the office and sustain an ‘everywhere workforce’ that changes have brought about.

According to a recent survey, the top three concerns employees have about going back to work in the office others coming to work sick, an overcrowded workplace, and proper ventilation.

Oded Gal, Chief Product Officer of Zoom said:

As the world plans to safely reopen businesses, educational institutions, healthcare facilities, and government entities, we are focused on innovating across our platform to support their needs.

 

Zoom tools to track people at work

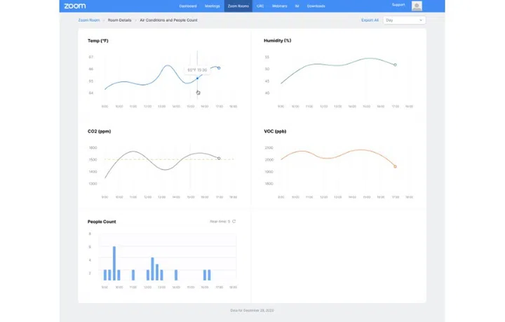
Check environmental conditions in the office from your app. Image courtesy of Zoom.

Check environmental conditions in the office from your app. Image courtesy of Zoom.

Zoom Rooms are a software-based room system that provides an integrated experience for audio conferencing, wireless screen sharing, and video conferencing for attendees joining from another room, from their desktop, or from their mobile device.

Using the iOS or Android app, mobile users can join meetings directly from their app and will automatically be placed in companion mode during the meeting.

With the Zoom Rooms Controller app on your mobile, staff can have access to additional room controls, including the ability to start or join a meeting and full audio, video, and participant controls.

With supported cameras and devices in the office, Zoom users can see how many people are in a room in real-time on the Dashboard and on the Scheduling Display, to ensure social distancing mandates are met and meeting spaces aren't overcrowded before they go in.

Besides Zoom Rooms, Zoom has released the Neat Bar, a Zoom Rooms Appliance. It includes Neat Sense that monitors meeting rooms for things like air quality, humidity, CO₂, and volatile organic compounds to keep occupants safe and healthy. The data can be viewed on the Zoom dashboard, on the Zoom Rooms Controller, and on the Scheduling Display for real-time feedback on the safety of meeting rooms.

There is more information available at Zoom’s blog post here.

 

Our articles may contain affiliate links. If you buy through these links, we may earn a small commission.

Share this article